







小型次氯酸鈉發生器是自動化消毒設備,現場制配消毒液體。
1、通過電解鹽水生成次氯酸鈉溶液;
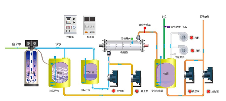
2、由軟化系統、軟水儲存系統、溶鹽系統、鹽水配比系統、供電及控制系統、電解系統、次氯酸鈉儲存系統、投加系統等系統組成;
3、制成的純凈次氯酸鈉溶液是一種強氧化劑,具有很強的殺菌、漂白效果,是目前應用廣泛的一種消毒劑。
小型次氯酸鈉發生器選型參數表:
小型次氯酸鈉發生器用途:主要應用于食品加工企業消毒、核電站或火電廠循環水系統水處理、石化或印染企業污水及 循環水處理、生活給水消毒、醫院或城市污水處理消毒工程等
小型次氯酸鈉發生器技術指標及特點:
1、電解稀鹽水濃度:3%;
2、每制取1Kg有效氯鹽耗:≤3.5Kg/KgCl2;
3、每制取1Kg有效氯電耗:≤4.5KW/KgCl2;
4、每制取1Kg有效氯水耗:≤125L/kg Cl2 h;
5、制取液有效氯濃度:0.6%—0.9%;
6、電極使用材料:純鈦材料(陰極、陽極、緊固件);
7、陰極使用壽命:≥20年(正常使用);
8、陽極涂層使用壽命:≥5年(可重復涂層,重復使用);
9、電解槽使用壽命:采用PMMA高防腐性能材料制造,使用壽命≥20年;
自動型控制等級:
10、整機設計壽命:≥10年。

如有需要請聯系秦小姐:17821420726(微信同號)

秦玲玲 客戶經理
17821420726
地址:上海市閔行區光華路188號3號廠房
電話:021-64890289
郵箱:sales@kuosi.com.cn
傳真:021-51686350
網址:www.jtsanjian.cn
